联系人:刘小姐
电 话:18581853739
座 机:028-66579066
网 址:www.serpmedia.com
地 址:四川省成都市高新区创业路1号剑恒发展中心5楼510室
分享全自动无负压供水设备原理
全自动无负压供水设备优势:
全自动无负压供水设备是乐鱼网页登录官网研发的一种新型的清洁卫生、高效节能的供水设备,也被业界称为管网叠压供水设备。该设备为全封闭式结构,不需要建造任何形式的水池,避免了供水二次污染。
直接将食品卫生等级的不锈钢稳流调节罐作为进水储水缓冲装置直接与自来水管道相连,充分利用自来水管网原有压力能源,在同样供水需求的情况下,全自动无负压供水设备可选择功率较小的水泵及控制设备。同时在夜间小流量用水情况下利用市政供水水压直接供水而无需启动水泵。相比传统带水池的供水设备,该设备节约了大量的电能和设备投资,其节能效果可高达50%以上。
运行过程中,稳流调节罐配备的真空消除器可自动消除设备运行过程中对管网所产生的负压,保证了正常供水的同时设备不会对市政管网其他用户造成影响。全自动无负压供水设备是目前最高效节能的供水设备,特别适合城镇自来供应较为稳定和充足的场合使用。

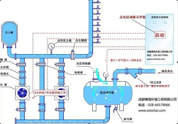
全自动无负压供水设备原理
该设备投入使用,自来水管网的水进入稳流流罐,罐内空气从真空消除器排出,待水充满后,真空消除器自动关闭。当自来水管网压力能够满足用水要求时,系统由旁通止回阀向用水管网直接供水;当自来水管网压力不能满足用水要求时,系统压力信号由远传压力表反馈给变频控制器,水泵运行,并根据用水量的大小自动调节转速恒压供水,若运转水泵达到工频转速时,则启动另一台水泵变频运转。水泵供水时,若自来水管网的水量大于水泵流量,系统保持正常供水。
用水高峰时,若自来水管网水量小于小泵流量量,稳流罐内的水作为补充水源仍然能正常供水,此时,空气由真空消除器进入稳流罐,罐内真空遭到破坏,确保了自来水管网不产生负压,用水高峰过后,系统又恢复到正常供水状态。当自来水管网停水,造成稳流罐液位不断下降,液位探测器将信号反馈给变频控制器,水泵自动停机,以保护水泵机组。夜间小流量供水且自来水管网压力不能满足要求时,气压罐可以贮存并释放能量,避免了水泵频繁启动。


微信在线咨询

