联系人:刘小姐
电 话:18581853739
座 机:028-66579066
网 址:www.serpmedia.com
地 址:四川省成都市高新区创业路1号剑恒发展中心5楼510室
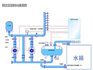
博海箱式无负压供水设备为小区解决缺水之忧
一年之季在于春,春天是个美好的季节,在如此美好的环境里,是否想将时光都留住呢,可惜转瞬夏天就会到来,对于夏天你是充满了期待还是忧愁呢?
就小编个人而言是忧的,夏天酷暑难耐,会为不运动就汗流浃背而忧伤,夏天的黄色高温预警而无奈,为夏天没有充足的供水而发愁!
历年来的8-9月总会有那么一段时间会高挂黄色高温预警,这不止是对出门的人儿是个考验,对于住高楼大厦的人儿来说也是一场恶梦。每逢夏季供水情势总会处于高峰状态,基本从6月份起,自来水公司下属的水厂均满负荷运行,日供水超过400万立方米,接近最大供水能力。
供水部门介绍,由于供水量在8-9两个多月来都保持高位运行态势,市区部分居民楼由于没有及时启用内部的箱式无负压供水设备,出现了缺水缺压的现象。按照国家标准要求,市政管网的标准水压要达到0.14兆帕,也就是满足14米以下(三层楼高)的水压正常,三层以上的建筑,按照建设部有关文件,需要小区自行加装箱式无负压供水设备,来达到高层居民需要的水压。在此,小编提醒各小区物管抓紧春天的时光,及时给小区配置箱式无负压供水设备(特推博海箱式无负压供水设备),为业主们送上一个畅爽的夏天吧。
箱式无负压供水设备常识补充:
利用水箱作为整个系统的备用水源,在自来水管网压力不足或无水时,自动投入使用,自动补充供水,以保证供水的稳定性和连续性。在自来水管网压力恢复后自动转换为正常叠压供水方式。并自动定时循环使用箱体内存水,以保证供水品质。

全天候其用水管网用水量是不断变化的,自来水管网压力不能满足用水要求时,各水泵会在运行过程中根据用水量大小变频运行,如低峰期水泵转速减慢,低频率运行,高峰期高速运行,提高水泵转速,满足大流量的用水需求,实现变频节能效果.


微信在线咨询

