热门文章 / POPULAR ARTICLES
联系我们 / CONTACT
联系人:刘小姐
电 话:18581853739
座 机:028-66579066
网 址:www.serpmedia.com
地 址:四川省成都市高新区创业路1号剑恒发展中心5楼510室
供水设备安装流程详解
浏览次数: 更新时间:2018/1/25 10:26:25
给水设备安装属于技术范畴,安装规范除明确的技术要求外,更应根据供水环境情况有合理的改变,这对技术在设计安装图纸设计的时候有较高的要求。供水设备安装流程介绍,让大家能有一个基础的常识,供水设备的暗转还需专业人员操作。
1、恒压变频供水类设备的安装流程

详见安装流程图。带水箱水池类的变频供水设备,在安装时需通过蓄水池进行水源储存,通过增压设备辅助加压,稳压管及控制系统根据水压情况自动调节。
此类设备的安装,流程图为标准型,可大多场所均由特殊情况的出现。
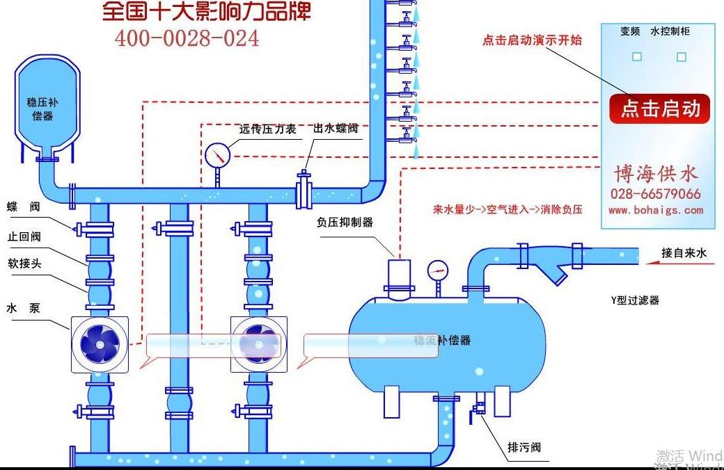
2、无负压类供水设备安装流程

详见安装流程图。无负压变频供水设备链接自来水管网进行的二次加压,根据实际情况会在设备进水口添加水处理设备,整个过程均由控制系统变频控制给水,根据水压大小自动调节,实现供水目的。
博海供水提供设备安装吗?博海供水为专业的二次供水设备生产厂家,不对外提供安装、售后服务,如有项目合作需求,可联系咨询专线:18581853739
上一篇:小型无塔供水器多少钱? 下一篇:水压不够,增压设备来凑


微信在线咨询

