推荐产品 / RELEVANT
联系我们 / CONTACT
联系人:刘小姐
电 话:18581853739
座 机:028-66579066
网 址:www.serpmedia.com
地 址:四川省成都市高新区创业路1号剑恒发展中心5楼510室
高层供水安全由谁来守护?
2017-04-14 220人浏览
近年来,随着经济发展速度加快,越来越多的人涌入城市,搬入高层小区进行入住,高层建筑也日益增多,从而导致市政管网的压力不足以输送到高层住户,也因此二次供水设备被广泛使用起来,但由于技
恒压变频供水设备手动运行和自动运行模式介绍
2017-04-07 304人浏览
恒压变频供水设备手动运行 当按下SB7按钮,用手动方式。按下SB10手动启动变频器。当系统压力不够需要增加泵时,按下SBn(n=1,3,5)按钮,此时切断电机变频,同时启动电机工
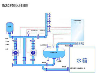
博海箱式无负压供水设备为小区解决缺水之忧
2017-03-31 198人浏览
一年之季在于春,春天是个美好的季节,在如此美好的环境里,是否想将时光都留住呢,可惜转瞬夏天就会到来,对于夏天你是充满了期待还是忧愁呢?就小编个人而言是忧的,夏天酷暑难耐,会为不运动
变频恒压供水控制方式的选择
2017-03-30 260人浏览
目前国内变频恒压供水设备电控柜的控制方式有: 1.逻辑电子电路控制方式 这类控制电路难以实现水泵机组全部软启动、全流量变频调节,往往采用一台泵固定于变频状态,其余泵均为工频


微信在线咨询







